Ad Observability & Analytics
Gain full visibility into how ads are signaled, delivered, and played across OTT services. Agama connects SCTE-35 events, playback behavior, and viewer experience in one unified view.
End-to-end ad visibility
Agama combines network-side analysis with device signals to give a full view of CSAI ad delivery. Analyzer OTT monitors the OTT streams at the headend, origin, or CDN, next stream quality and availability, while also tracking SCTE-35 ad markers and break windows. This reveals how many ad opportunities exist in each stream and whether signaling is consistent across formats like DASH and HLS.
By linking this with device-side playback metrics, you can trace each ad from its signaled opportunity to actual viewer playback. This creates a single view of ad timing, payloads, and QoE at the endpoint, giving immediate clarity when ad impressions drop or fill rate changes.
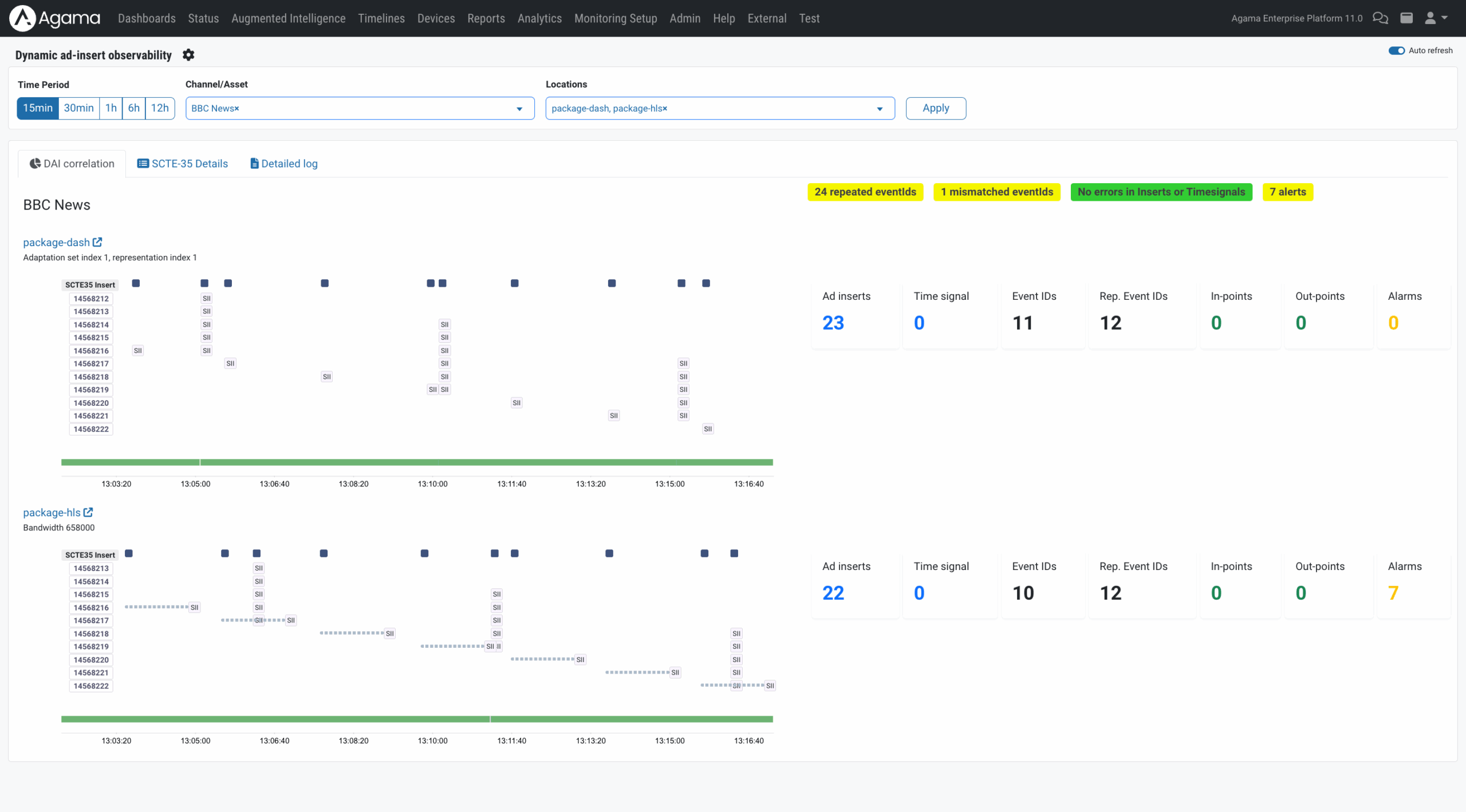
Stream event correlation and inspection
Analyzer OTT inspects every monitored stream, showing SCTE-35 insert and time-signal events together with segment-level content checks. Timelines expose each break window and its capacity, allowing ad-ops to verify whether the stream consistently signals the number of ads that can be inserted.
You can drill down into any event to review payloads, timestamps, and visual snapshots. This helps identify signaling gaps, unexpected timing shifts, or conditions in the stream that cause missed opportunities before ads even reach the decisioning layer. It forms the first step in diagnosing why a channel’s revenue-generating potential isn’t being fully used.
Ads dashboard for inventory, fill rate, and delivery KPIs
The Ads Dashboard aggregates delivery and playback performance across devices and platforms. It tracks impressions, ad breaks, fill rate, and completion ratios according to IAB standards.
When fill rate drops or impressions fall without explanation, the dashboard is the place to detect these trends early. It helps you quickly see when inventory isn’t being monetized as expected.
Device-level ad playback and QoE insight
The device view shows how each channel or asset was experienced by the viewer. It highlights stalls, startup delays, bitrate shifts, and any playback instability that could impact ad viewing or cause session abandonment.
If the dashboard shows a drop in impressions or viewing hours, device view helps you determine whether the issue reached user. It shows if the device encountered buffering during the content leading into or out of an ad break, providing context that isn’t visible from the stream alone.
Session Explorer for ad event tracing
The Session Explorer exposes every ad-related event inside a playback session. It shows transitions into the ad manifest, adBreakStart, adPlayStart, and adBreakStop, together with metadata such as creative ID, campaign, and durations.
This is the final step when diagnosing missed ad fill or low impressions. It reveals if the device entered the ad break, if the ad started correctly, and if the ad completed or was interrupted. By comparing this to the network-side opportunities, you can pinpoint where the chain broke: the stream, the decisioning workflow, or the device.
“Agama gives full visibility from overview to detail, helping customers understand every stage of ad delivery and protect revenue.”
Johan Görsjö, Director of Engineering and Product

Use cases
Product teams can use ad observability data to refine ad experience and playback reliability. Insights show how ads are inserted, how timing aligns with content, and how viewers respond to different ad patterns. By analyzing these data points, operations teams can identify where player design or timing adjustments will improve completion rates and reduce drop-off.
Commercial teams can analyze ad reach, fill rate, and engagement to guide yield optimization. Data reveals how CSAI, SSAI, and SGAI formats perform across regions and devices, helping service providers balance monetization and viewer satisfaction. These insights enable them to fine-tune ad load and delivery models for both revenue and retention goals.
Technical teams can pinpoint ad-related issues in real time by correlating stream and playback data. Timing mismatches, SCTE-35 errors, or player stalls are immediately traceable to their source. This allows media teams to troubleshoot faster, maintain consistent delivery, and verify ad execution across all OTT environments.





